EG4 Community Forum

EG4 18k PV inverter...
 
Notifications
Clear all

EG4 18k PV inverter output goes to zero

13 Posts
4 Users
0 Reactions
1,090 Views
(@george-redinger)
Eminent Member
Joined: 2 years ago
Posts: 23
Topic starter  
EG4main
solar assistant event

 

 

Lots of pictures.

EG4 18Kpv operating good  all summer.

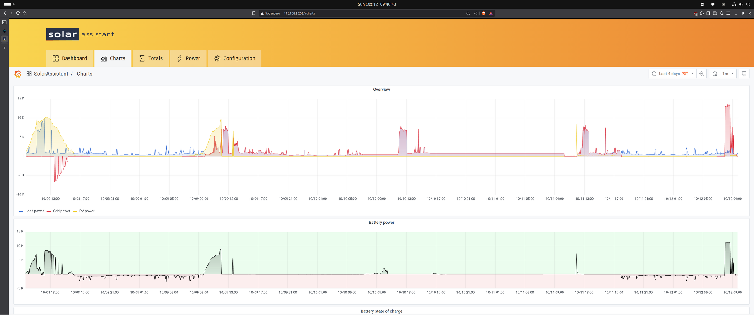
Yesterday (October 9)  inverter stopped outputting power to loads (seen on the solar-assistant screen shot image)

The EG4 monitor screen screen shot shows current operation, loads supplied from grid, battery is full.

Finally, the .pdf of the setting from the eg4 web app. 

Disconnected solar-assistant  so I could use  the EG4 WiFi/web app. (using MODbus connection from 18kPV to an orangePI , which will not operate with the EG4 WiFi dongle plugged in)

I don't see a setting problem, (in Remote_Set_3464660401.pdf) 

All the attachments should provide total information on firmware versions and settings.

So far, a mystery.

George

 

 

 



   
Quote
Topic Tags
(@pawnee)
Estimable Member
Joined: 2 years ago
Posts: 153
 

Have you shut down the system and restarted it?



   
ReplyQuote
(@george-redinger)
Eminent Member
Joined: 2 years ago
Posts: 23
Topic starter  

@pawnee,

Yes, software reset; then power down  and remove all inputs and outputs (grid in and grid out,PV, Battery) wait an hour. Then bring back up, No change,

Then, last night...

18KPV triggered Settings saga

 it switched back to "good" behavior, supplying loads through the inverter from the battery.

The above chart chronicle (4 days time series chart, the big power spikes at noon are my hot water heater which I have timed to come on at noon, the usual max PV):

RED: above zero is from grid, red below zero is export to grid

BLUE: inverter output.

YELLOW: PV input.

First day (far left): before the "event": a sunny day, lots of  power  comes in by early afternoon some power exported. then overnight loads supplied from battery. 

Second day:  At 9:44 in the morning loads stop being supplied from the inverter, loads now supplied from grid. Battery is being charged from PV

Third day: all loads being supplied from grid , battery is fully charged so  PV is suppressed (except for the little blip on the Battery power chart) I wait a day to see what happens. at the end of this day, I reset settings to default (in EG4 web app) and   check and set setting to where I think they should be.  

Then, at 17:58 inverter starts supplying loads from battery (dark enough by then,so, no PV)

Fourth day: Supplying loads from battery all night (as desired) then in the morning (7:56) big load from grid. This turns out to be a missed setting from my "reset to factory defaults" , "charge from grid" was enabled, I disabled "charge from grid" in the EG4 web app. 

 

Today, the fourth day, my EG4 18kPV seems to be operating as desired (self consumption).  

This is the mode I call vanilla self consumption.  

It remains a mystery as to why the behavior changed, and then came back.

I suspect that all my resets, power downs and parameter clears and sets did nothing other than consume time.

I suspect that there is a "mode trigger" that is not visible or logged  that gets the software into a new mode, then another trigger that flips it back. 

This trigger maybe one of the inputs going to a range  that the software sees as should cause a mode change,

PV voltage, grid voltage, battery voltage, grid frequency, temperature..., are candidates.  

Not being connected to the internet (using MODbus/solar-assistant,WiFi dongle unplugged, except to  change parameters that solar-assistant does not support),

I cannot blame remote changes coming in from the internet causing the issue. 

 

George

 

 

 



   
ReplyQuote
(@pawnee)
Estimable Member
Joined: 2 years ago
Posts: 153
 

@george-redinger very interesting. Hopefully on Monday Eric or someone from EG4 sees this. I’d say you definitely have a software problem or a bug in your system



   
ReplyQuote
(@rcg123)
New Member
Joined: 7 months ago
Posts: 3
 

Mine started doing this this morning, 10.12.25. I was on EG4-FAB-2122, so I updated to FAAB-2025 (based on 2122). Batteries in Lead acid mode, no voltage detected (in lithium mode SOC is accurate, but no power to load. PV voltage detected, but no voltage to load. With grid power it bypasses. It seems to be stuck in 'Standby' mode. I'm not sure how it got there.

Time wasted, and it's Sunday, no support. Let's hope mine 'fixes' itself.

Screenshot 2025 10 12 at 12.33.13 PM

 

 


This post was modified 7 months ago by rcg123

   
ReplyQuote
(@george-redinger)
Eminent Member
Joined: 2 years ago
Posts: 23
Topic starter  

Yeah, this time of year, the stinkbugs crawl into places to over winter.

"The brown marmorated stink bug (BMSB), native to China, Japan, Taiwan, and the Korean peninsula, continues its global spread as an invasive pest, causing significant agricultural damage and becoming a major nuisance ..."


This post was modified 7 months ago by george redinger

   
ReplyQuote
EG4 Eric
(@eg4eric)
EG4 Online Support Admin
Joined: 2 years ago
Posts: 1097
 

@george-redinger
Have you always had Power Backup disabled?



   
ReplyQuote
EG4 Eric
(@eg4eric)
EG4 Online Support Admin
Joined: 2 years ago
Posts: 1097
 

@rcg123 
Do you have the inverter online?

What batteries are you using for your system?



   
ReplyQuote
(@rcg123)
New Member
Joined: 7 months ago
Posts: 3
 

I've communicated with Kierstyn at SS this morning. Currently online. Power backup - enabled. Solar-on, grid-on. Disconnected batteries to ohm test. Flipped transfer switch to bypass inverter. Doing the photo documenting at this moment.



   
ReplyQuote
(@george-redinger)
Eminent Member
Joined: 2 years ago
Posts: 23
Topic starter  

@eg4eric 

 "Power Backup"

Not always "Power Backup" disabled.

Currently I interpret "Power Backup" to mean supply loads from the grid till the grid goes down.

 

Deciding on what inverter settings should be is a multi-factor perturb and observe algorithm. Try settings, and observe resulting behavior. 

This is tricky when behavior changes with no setting change. 

Example, This morning  when PV input exceeded load output the excess is being exported to the grid instead of charging the batteries as I expected. 

Possibly, when I reset settin

gs to default I inadvertently set this up.

Exportation

So, next I'll switch to WiFi and login to the EG4 webapp and look for a setting for that. 

I would like to be able to do a diff of the plain text settings file to find changes from the last "perturb and observe" settings session. 

Sadly, there is no settings file.

It would be possible to develop this using the Modbus registers and software to load and dump all registers to/from a text file to/from the inverter.

Meanwhile, it's keeping notes, saving PDF files and squinting at them,asking questions.

 

George

 

 



   
ReplyQuote
(@george-redinger)
Eminent Member
Joined: 2 years ago
Posts: 23
Topic starter  

@myself,

The missed setting was Charge Last (?).

Setting Charge Last(?) to disabled now routes PV in excess of loads to the battery, Hopefully, when the battery is full it will then go out to the grid. 

My "perturb and observe" method was to put up 2 copies of the EG4 web app, one on the left screen one on the right. 

One screen looking at the Monitor page, the other screen the Maintenance page.

Make a change to a setting on the Maintenance page, watch to see what happens on the Monitor page.

Wait a few minutes for the Monitor page to catch up. 

For this change, it took just one change to get the desired result on the Maintenance page.

Now, having gotten the little result that I desired, it's back to observe, looking for something that I want to change. 

 

My ideal settings method would be  a software utility that would dump inverter settings to a local YAML file and be able to read a  local YAML file and send them to the inverter.

Then, train an LLM to  create YAML files to be loaded to inverters and to tell a story about the system behavior that  a particular YAML file would result in and to tell the MML a story about what behavior I want and have it create a YAML file.

ChatEG4, or maybe GrokEG4...

George

 

 



   
ReplyQuote
(@rcg123)
New Member
Joined: 7 months ago
Posts: 3
 

@george-redinger What firmware version are you on? I started seeing battery scheduling issues with v2121 (1E1E was stable). Since the battery to load issue, I've upgraded to v2525 with no changes. I can't find a way to downgrade to 1E1E



   
ReplyQuote
(@george-redinger)
Eminent Member
Joined: 2 years ago
Posts: 23
Topic starter  

@rcg123 

I am running 2525.

Yes, there does not seem to be the ability downgrade  ( revert to a previous firmware version)

 

 



   
ReplyQuote
Share: